- Country
- Austria
- Manufacturer / Brand
- Eumig, Elektrizitäts und Metallwaren-Industrie-Gesellschaft mbH; Wien
- Year
- 1937/1938
- Category
- Broadcast Receiver - or past WW2 Tuner
- Radiomuseum.org ID
- 8416
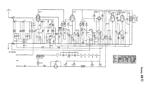
Click on the schematic thumbnail to request the schematic as a free document.
- Number of Tubes
- 6
- Main principle
- Superheterodyne (common); ZF/IF 128 kHz
- Tuned circuits
- 7 AM circuit(s)
- Wave bands
- Broadcast, Long Wave and Short Wave.
- Power type and voltage
- AC/DC-set
- Loudspeaker
- Permanent Magnet Dynamic (PDyn) Loudspeaker (moving coil)
- from Radiomuseum.org
- Model: 48U - Eumig, Elektrizitäts und
- Notes
- Var.BBr.
- Price in first year of sale
- 326.00 RM
- External source of data
- E. Erb 3-907007-36-0
- Source of data
- Radiokatalog Band 2, Ernst Erb
- Circuit diagram reference
- Lange + Schenk
- Other Models
-
Here you find 259 models, 229 with images and 177 with schematics for wireless sets etc. In French: TSF for Télégraphie sans fil.
All listed radios etc. from Eumig, Elektrizitäts und Metallwaren-Industrie-Gesellschaft mbH; Wien